سأنظّف بياناتك في Excel وCSV باستخدام Python Pandas

0 (0)

الوصف

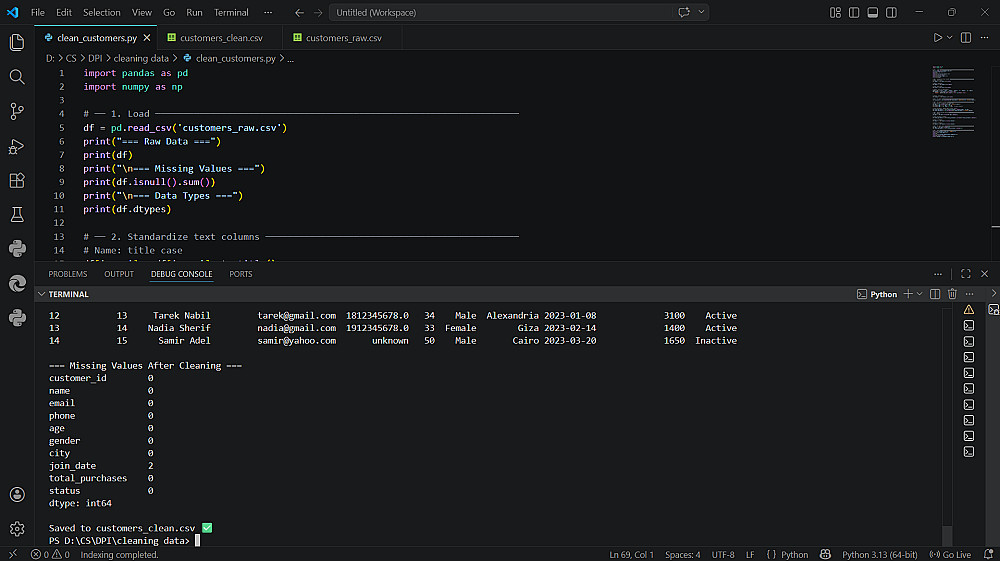
هل ملف بياناتك فيه تكرار أو أخطاء أو تنسيق غير منتظم؟
أساعدك في تنظيف ملفات Excel وCSV باستخدام Python Pandas بشكل احترافي.
ما ستحصل عليه:
-تنظيف ملف واحد بحد أقصى 1000 صف
-إزالة الصفوف المكررة بالكامل
-توحيد تنسيق التواريخ والأرقام والنصوص
-إزالة المسافات الزائدة ومعالجة الخلايا الفارغة
-توحيد تنسيق أرقام الهواتف
-تسليم الملف النظيف بنفس الصيغة الأصلية
-تعديل مجاني واحد بعد التسليم
وقت التسليم: يوم واحد

شراء الخدمة

المبلغ الكلي $5

البائع

معلومات

السعر $5
مدة التسليم يوم
طلبات قيد التنفيذ 0
الطلبات المكتملة 0
العملاء 0
المبيعات 0

الخدمات المقترحه

Powered By Brmja Tech

All rights reserved © kaf 2026