تحويل بيانات Excel و Google Sheets إلى لوحة تحكم (Dashboard)

0 (0)

الوصف

هل مللت من فوضى الجداول وتريد رؤية أداء عملك بوضوح تام وفي أقل وقت؟

أقدم لك خدمة تحويل بياناتك من Excel أو Google Sheets إلى لوحة تحكم (Dashboard) عصرية مبنية بتقنية React.js من تصميمي وبرمجتي الخاصة. بفضل نظامي البرمجي الجاهز، ستحصل على واجهة تحليلية احترافية في وقت قياسي وبجودة عالية جداً.

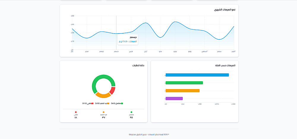
ما الذي يميز هذه الخدمة؟

- تسليم فائق السرعة: ستحصل على لوحة التحكم الخاصة بك خلال وقت قصير جداً لأن الهيكل الأساسي جاهز للاستخدام.
- دعم Excel و Google Sheets: الربط مع ملفاتك مهما كان نوعها لتحديث البيانات تلقائياً.
- تصميم (Premium): واجهة مستخدم بسيطة ومريحة للعين (Dark & Light Mode) متوافقة مع جميع الأجهزة.
- تفاعلية بالكامل: رسوم بيانية (Charts) متحركة تظهر التفاصيل عند تمرير الماوس، مع إمكانية عرض "الخلاصة الرقمية" (إجمالي المبيعات، الأرباح، عدد العملاء).

رابط المعاينة: https://bespoke-cendol-d9c2dd.netlify.app/
ما الذي ستستلمه ؟
- تخصيص القالب البرمجي ليناسب بيانات ملفك الخاص.
ساقوم بتعديل الكود بناء علي البيانات في الملف المرسل
- إضافة 4 رسوم بيانية أساسية.
(مثل: مبيعات الشهر، مقارنة الأرباح، توزيع المنتجات).
- رفع اللوحة على استضافة مجانية.
ساقوم برفع الخدمة علي استضافة netlify المجانية لتتمكن من الوصول اليها من اي مكان.

إضافات الخدمة

اضافة صفحة تحليلة ثانية بتفاصيل ادق (مثل المنتجات الراكدة وتحليل العملاء)

10 يومين

التعديل علي التصميم ليناسب هويتك وشعارك

15 يومين

اضافة اللغة الانجليزية للتصميم

5 لا يحتاج أيام إضافية

شراء الخدمة

المبلغ الكلي $10

البائع

معلومات

السعر $10
مدة التسليم يومين
طلبات قيد التنفيذ 0
الطلبات المكتملة 0
العملاء 0
المبيعات 0

الخدمات المقترحه

Developed by Samer Zaki

All rights reserved © kaf 2026