The Flood Oracle: نظام ذكاء اصطناعي للتنبؤ بالكوارث المناخية قبل وقوعها.

منذ يومين

عرض العمل

الوصف

بدل ما أقولك عملت "Data Cleaning" و "Model Training" زي أي حد، خليني أكتبلك دسكربشن فيه "روح" الشغل البشري:

"أنا مقتنع إن البيانات وراها قصص وحياة ناس، مش مجرد أرقام في ملف Excel. في مشاريعي، ركزت على تحويل البيانات الضخمة (سواء كانت سجلات طبية أو مناخية) لـ 'بوصلة' تنبهنا للخطر قبل ما يحصل.

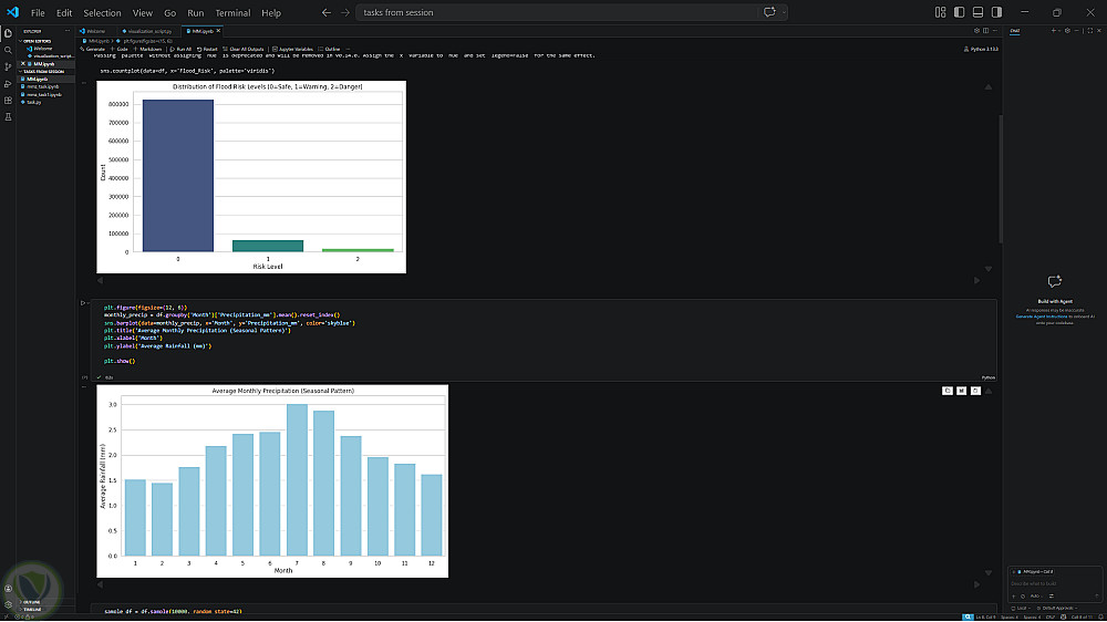
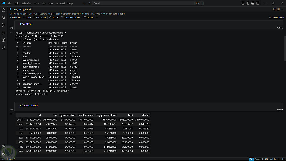
المشروع ده مش مجرد كود بايثون، ده رحلة بدأت بتنقية بيانات معقدة (Noise reduction)، وتحديد العوامل اللي فعلاً بتغير النتيجة (Feature Engineering) زي اكتشاف علاقة الأمطار التراكمية بالفيضانات أو ربط المؤشرات الحيوية بمخاطر السكتات. استخدمت أقوى نماذج تعلم الآلة (Random Forest, SVM, XGBoost) مش بس عشان أحقق دقة عالية (Accuracy)، لكن عشان أوصل لنتائج منطقية وقابلة للتطبيق على أرض الواقع.

الخلاصة: أنا بقدم نظام ذكي بيفهم الماضي، بيحلل الحاضر، وبيتحرك خطوة قدام المستقبل."


التفاصيل

المشاهدات 1
المفضلة 0
القسم أمور اخرى

حساب المستخدم

Powered By Brmja Tech

All rights reserved © kaf 2026